当前位置:晚报电子版
站内搜索:
放大 缩小 默认
世界水日,本报记者探访东郊水厂———
拧开水龙头,水才第一次透气
  • 2011年03月23日 作者:
  • 【PDF版】

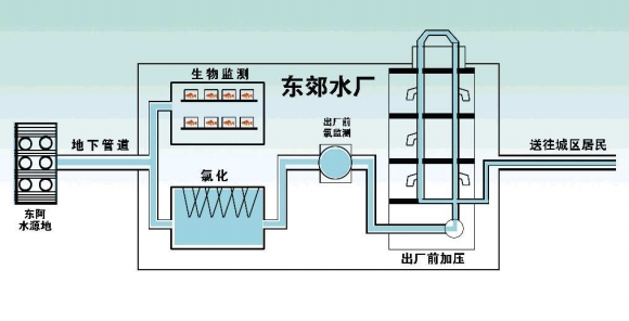
    供水示意图 小叶制图

    本报记者 张召旭 凌文秀

    3月22日是“世界水日”,对老百姓来说,生活当中接触最多的就是自来水,自来水水质怎么样?我们喝的水经过怎样的渠道流到居民家中?自然是大家最为关心的问题。为此,本报记者来到东郊水厂,对城区居民用水的加工和监测流程进行了一番探访。

    1、为啥不用过滤沉淀? 300米深处采得优质水

    “我听说其它城市的饮用水许多要经过滤、沉淀、消毒等工序才能送到居民家中,不知道聊城的自来水需要经过哪些程序?”带着市民的疑问,22日上午11点20分,记者来到位于开发区的水务集团东郊水厂。水务集团润达水业公司生产经理冯洪旺说,其实城区的自来水入户不像市民想象的那么复杂。

    冯洪旺说,市民都知道城区自来水水源地在东阿县牛角店镇下码头村,水源地处泰沂山前沿及太行山山脉交汇的一股地下潜流,岩溶水补给汇流面积大,第四纪沉积较浅,承压条件很好。根据上级批准的可开采量,水务集团每天最多抽取15万方地下水,而目前城区每天用水量在6万方左右,“虽然我们抽了10多年,但水源地的水位基本没变化,水源地水源可以说是非常丰富。”

    “在水源地我们打了六眼300米的深水井,地表水根本不会渗透到地下,也不用担心污染问题。经国家检测,城区水源地水质属优二类水质。”冯洪旺说,如此优质的水质也免去了中间过滤、沉淀等程序,抽上来的地下水直接通过43公里长的供水管网输送到东郊水厂两个蓄水池中。自来水入场后需要加液氯消毒,最后余氯检测合格后,自来水经管网加压输送到居民家中。

    冯洪旺介绍,聊城有四个水厂,其中,一厂已停止运营;二厂只负责鲁西化工的工业用水和聊城大学的学生洗刷用水,提供的是本地水;三厂是备用水厂,一旦东阿水源地或东阿供水管网出现问题,三厂就会为城区应急供应本地水源;四厂即东郊水厂,提供城区除鲁西化工和聊城大学外的所有供水,所供水源为东阿水。

    2、水厂为什么不见水?一路通过地下管道而来

    在东郊水厂,记者除了在生物监测室看到一鱼缸水外,在其它地方根本看不到水。“东阿井的水直接从岩层上涌至接近地表,经抽取后,原水经沿管道从东阿抵达聊城,途中全封闭。”冯洪旺说,到达聊城后,原水会在东郊水厂的两个水池里“歇息”片刻,进行加液氯消毒处理。“两个密闭的蓄水池由混凝土浇筑而成,无须担心渗水问题。”

    白天,东阿原水到达水厂的速度大概是2500立方米/时,晚上一般是2000立方米/时。工作人员会按照水流速度确定氯气的添加标准。“按照要求,出厂水每升水中游离性液氯总量是0.3毫克,供水管网末端每升水中游离性液氯总量不低于0.05毫克。”东郊水厂厂长李志刚说,位于城市供水管网前端的用水户家中水可能味道不是很好,这是水中氯的作用,具有杀菌消毒的作用,对人体无害。“如果加液氯量过低,末端用户用水就不能充分消毒,希望供水管网前端的用户能多理解。”

    加液氯消毒后的水经加压后,进入城市供水管网,慢慢走进市民家中。原水从出井到净化到进入城市供水管网全部在管网内部运行,直到市民家中用水,拧开水龙头,水才真正见到太阳。

    3、水源井安全咋保证?住钢筋屋外加红外报警

    “如果没有预约,外人根本不让参观水厂。”冯洪旺说,很多人其实不知道,自来水从水源地一直到东郊水厂期间安保措施很严格。

    水源地每眼井都在类似于密室的屋子里工作,屋子采用实心钢筋防盗门窗,周围还有红外线警报装置,屋内有24小时摄像头监控,为的就是防止别人搞破坏或蓄意投毒。

    冯洪旺说,按照规定水务集团工作人员每4天巡视一遍供水管线,确保43公里长的供水管网不会遭到破坏,如果有破坏迹象须立即处理。节假日或重要庆典期间每天需要巡视两次。

    在东郊水厂四面墙上都有红外线监控装置,墙上还装有摄像头,实行24小时监控,针对液氯库等重地还安装了防盗门窗。

    在厂区的监控室,通过工作人员的调试,记者观察到,不仅记者一行在厂区的活动全部“有迹可循”,从取水到送水各个环节,水厂内任何“风吹草动”更是无所遁形。

    冯洪旺说,为保证东郊水厂两个蓄水池干净卫生,在每年春季或秋季,水厂工作人员会交替对两个水池进行清洁、消毒工作。

    揭秘>>

    自来水是否安全鱼儿早知道

    冯洪旺说,原水到达东郊水厂后,先让鱼儿“尝”过,万一自来水被人为投毒或被污染,首先会被鱼先发觉。在东郊水厂一间工作室里,十几条金鱼正在“生物监测箱”中畅游。

    “玻璃水箱里的水是从水源地经管网直接到达水厂、未经任何处理的原水,如果原水水质受污染,通过金鱼的观测很快就能监测出来。”冯洪旺解释,如果做原水检测,检测结果最快也得第二天才知道,没有金鱼直观、快捷。

    化验室工作人员说,他们养的都是金鱼、金鲤鱼等,入选“试吃”自来水的鱼儿,首先要“体型好”,每条鱼要有两指宽,不能超过三指;养鱼的水循环流动。这些金鱼要按严格的规定喂养,每天24小时观察生物鱼,并记录其活动情况,一旦发现异常,水厂会立即采取相关措施。

    从发现鱼儿的异常状况到停水,期间要经过好几个环节,这样还来得及吗?工作人员说,自来水从过滤池出来后,要经过加氯、加压等环节,到网管还需要一段时间,等到他们发现状况后,这些“坏水”还没来得及输送到网管,就被掐断了。

放大 缩小 默认
拧开水龙头,水才第一次透气
通信地址:中国 山东省 济南市泺源大街6号F15   邮编:250014   E-mail:wl@qlwb.com.cn
电话 新闻热线:96706   报刊发行:0531-85196329 85196361   报纸广告:0531-82963166 82963188 82963199
副刊青未了:0531-85193561   网站:0531-85193131   传真:0531-86993336 86991208
齐鲁晚报 版权所有(C)   鲁ICP备05004346号