当前位置:晚报电子版
站内搜索:
放大 缩小 默认
解密西大街地下商城工程施工中那些不为人知的事儿——
各类管线乱如麻都要逐一“捋”清楚
  • 2011年05月19日 作者:
  • 【PDF版】

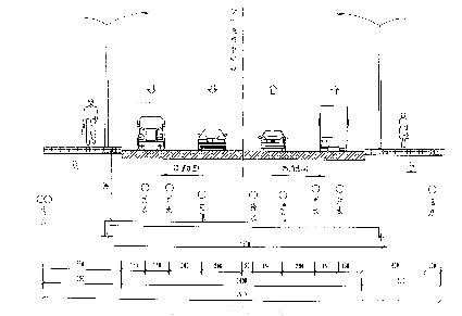
    建成后管线效果图制图:王小涵

    一行人从铺设的管道上走过。(资料片) 本报记者 赵金阳 摄

    管线综合横断面图。

    本报记者 柳斌 实习生 宋佳 通讯员 张哲文

    地下管线是隐蔽在地下的“大动脉”,管道中“血液”的流动维持着城市机体的正常运作。随着西大街人防工程的逐步开展,西大街地下的各种管线也面临全部改造。

    据了解,西大街地下“乱麻”一样的各类管线将汇成10道“血脉”,满足周边商场、居民的水、电、暖、气、网络等需求。

    二十多道管线合并搬迁成十道

    “地下各类管线纵横交织,用一团乱麻来形容绝不为过。”地下人防工程专业监理秦军说。

    据介绍,在西大街的地下埋着热水、路灯、污水、联通、移动、雨水、供电、天然气等10多种20多道管线,由于各类管线安装的年代和路线不同,安装单位各自为战,管线在地下已经织成“蜘蛛网”。

    记者在一张管线施工图上看到,各类管线纵横交错,在西大街靠近大海阳路的路面上,仔细数来,共有14种23根管线,在西大街与大海洋路口处,有的同类管线合并,有的分出子管线。“这些管线都要一一‘捋’清楚,该合并合并,该搬迁搬迁,未来地下只有10道管线,满足周边商场、居民的日常生活需求。”芝罘区人民防空办公室防空科孙吉举主任介绍说。

    由于管线较多,施工单位在施工时都要小心翼翼,准确施工,避免影响其他管线的正常运行。

    空中高压线改走地下,方便以后施工

    “管线改造工程第一步是先将高压线入地。”孙吉举向记者介绍说,工作人员已经铺设300米电力管线。

    据介绍,先将高压线入地,一方面是因为人防工程的打桩要在人行道上实施,空中高压线会影响大型设备作业;另一方面是因为今后各类施工项目中都可能用到电,电力管线铺设完成后,可保障施工机械设备能够运转。

    电力工程完成之后,搬迁自来水管道的工作即将拉开‘帷幕’。“搬迁自来水管的同时要保障居民的日常用水,这给工程增加了不小的难度。”孙吉举说。

    据了解,现在西大街的自来水管在马路中间,需要将现在的临时水管搬迁到马路南侧以保障居民日常用水。

    “原路线的水管更新后,将会投入使用,被搬迁到南侧的临时用水管道就会废弃。”港通咨询监理公司总监秦军说。

    人力开挖燃气管,抢险队24小时“护驾”

    “管线改造中最危险的工程当属天然气管线的搬迁。”秦军介绍说,西大街天然气管线有市区供气的主管线,也有周边居民用气的管线,供气面积很大。

    “如果采用挖掘机作业,就怕不小心挖断管线,造成天然气泄露或危险事故。”秦军告诉记者,这一部分只能动用人力开挖。

    和其他管线不同的是,为了不影响周围居民用气,天然气管线先进行支护,不直接搬迁,等待新的天然气管线铺好之后,直接将旧的管线换成新的天然气管线。

    据介绍,为了保障工程顺利进行,天然气公司派出抢险队伍,24小时配合工程,发现情况会及时处理。“在其他管线的施工过程,也将有抢险或维修队伍现场进行维护,尽量减小施工对居民生活造成的影响。”孙吉举说。

    通讯多线“住一家”,便于统一管理

    据了解,现在西大街人行道的地下有很多通讯管线,移动、联通、有线电视等多种管线自成一体,多设在人行道下,分布比较分散。

    为了保证打桩工程顺利进行,同时便于管理,这些线路要先从地下挖出,暂时搬迁到道路南侧。在新的管线铺设完成后,将所有通讯、信号管线放在一个管线中统一管理。

    由于夏天暂不供暖,热力管道将从马路中间移至路南,不再回迁。那为何不把热力管线也埋在路中间呢?“路中间的管道太多,热力移到路南便于管理和区别。”孙吉举解释说。

放大 缩小 默认
各类管线乱如麻都要逐一“捋”清楚
通信地址:中国 山东省 济南市泺源大街6号F15   邮编:250014   E-mail:wl@qlwb.com.cn
电话 新闻热线:96706   报刊发行:0531-85196329 85196361   报纸广告:0531-82963166 82963188 82963199
副刊青未了:0531-85193561   网站:0531-85193131   传真:0531-86993336 86991208
齐鲁晚报 版权所有(C)   鲁ICP备05004346号